明古微半

MGME   SEMICONDUCTOR

136 7022 5257
业务热线:

碳化硅功率器件+电驱方案

新能源汽车.充电桩.工业电源.光伏储能.电力电子.低空飞行器...

新闻资讯

NEWS

一文看懂:什么是新能源汽车小三电?主流厂商、功率器件...
来源: | 作者:杨工 | 发布时间: 2025-07-18 | 673 次浏览 | 🔊 点击朗读正文 ❚❚ | 分享到:
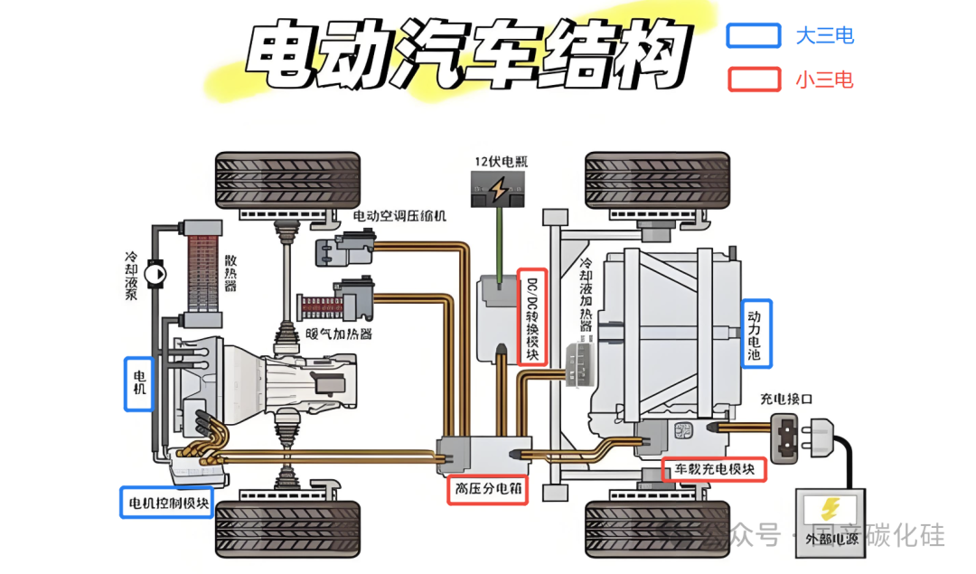
新能源汽车主要指电动汽车,其核心是电力系统,可分为“大三电”和“小三电”。


图片

大三电——动力电池、驱动电机、电控系统,直接决定续航、动力性能和智能化水平。

小三电——高压配电盒(PDU)、车载充电机(OBC)、DC/DC变换器,承担电能分配、转换与传输等关键任务今天我们就来具体介绍如下小三电:


一、高压配电盒(PDU):价值约500元


图片


是连接动力电池和车辆其他高压部件的重要组件,负责分配和控制高压电的流向。其主要连接动力电池组、车载充电机、电机控制器、DC/DC 变换器、电动空调、PTC 等高压电气设备,同时具备过流、过压等保护功能,保障电路系统的安全运行。


组成:铜排、断路器、空开、接触器、软启、变频器、变压器、高压继电、熔断器、浪涌保护器、互感器、电流表、电压表、转换开关等


图片


1.1、国内主要PDU厂商:

      威迈斯:集成方案领先者,其“OBC+DC/DC+PDU”三合一产品体积功率密度达1.73kW/L,重量比分立器件减轻58%。


      欣锐科技:国内较早从事小三电业务的企业,2006 年进入 DC/DC 行业,2010 年开始做 OBC。其主要产品为 OBC&DC/DC 和高压配电的二合一和三合一产品,在功率密度、安全性和可靠性等方面具有一定优势,与多家国内新能源汽车厂商建立了合作关系。


       是为科技:成立于 2012 年,高压配电市场份额居第三方厂商TOP 2,产品覆盖BDU(电池切断单元)、PDU及集成系统,凭借全软开关高频化零损耗技术等,其产品在功率密度及功率损耗比方面处于行业领先水平,已获得小鹏汽车、广汽埃安等整车厂的批量订单。


      弗迪动力(比亚迪):垂直整合模式,PDU适配800V高压平台,效率超94%,占OBC市场30%(间接带动PDU份额)。


      汇川联合动力:主要产品包括电驱系统和电源系统等动力系统核心部件,其电源系统涵盖车载充电机、DC/DC 转换器、二合一 / 三合一电源总成等,而 PDU 通常是集成在这些电源总成产品中,服务于 40 余家整车厂,2024 年出货量突破 450 万台。

二、车载充电机(OBC):价值约1500~2000元


图片


是实现交流慢充功能的重要装置,主要由功率电路和控制电路组成。


单向OBC:它能够将电网中的单相交流电(220V)或三相交流电(380V)转化为直流电,为车辆动力电池充电。


图片


双向OBC:具充放电功能,可把动力电池的直流电逆变为家用 220V 交流电,实现车辆到电网(V2G)或车辆到负载(V2L)的功能。


图片

6kW OBC:基础充电

· 应用场景:早期电动汽车,适合家庭充电。

· 充电时间:8-10小时充满电。

· 特点:成本低,结构简单,适合入门级车型。

11kW OBC:主流选择

· 应用场景:家庭和公共充电桩,适用于中高端电动汽车。

· 充电时间:4-6小时充满电。

· 特点:性能和成本平衡,满足日常充电需求。

22kW OBC:高功率快充


· 应用场景:高性能电动汽车,适用于快充站。


· 充电时间:2-3小时充满电


· 特点:采用碳化硅器件,效率更高,体积更小,支持快速充电。


30kW及以上OBC:未来超快充电


· 应用场景:800V高压平台,支持超快充电(如10分钟充至80%)


· 特点:依赖碳化硅器件,实现高效率和高可靠性,目标是将充电时间缩短至与传统燃油车加油相当。


图片


2.1 乘用车 OBC 主要厂商


     弗迪动力:比亚迪全资控股子公司,2023 年 OBC 市场份额超 30%,技术覆盖 800V 高压平台,适配比亚迪全系车型及子品牌,垂直整合能力突出,装机量稳居全球第一,并且是国内最早使用碳化硅器件的OBC厂商,碳化硅主要供应商为:比亚迪半导体、中电国基(55所)、爱仕特科技、派恩杰等厂商。


    威迈斯:第三方供应商龙头,2024 年与弗迪动力合计占超 50% 市场份额,客户覆盖理想、哪吒等 35 家车企,其 6.6kW 集成方案效率行业领先,碳化硅技术加速应用。


    特斯拉中国:自研智能充电系统,支持超充网络,主要车型特斯拉Model 3/Y等,其碳化硅功率器件主要ST、英飞凌。


    英搏尔:电力电子技术领先,OBC与电机控制器协同开发,主要客户吉利、北汽新能源等。


    富特科技:是国内新能源汽车车载充电机及车载 DC/DC 转换器的主要供应商,配套广汽埃安、蔚来等车企,2023 年装机量超特斯拉,拟创业板上市募资扩产。


    华为数字能源:2024 年增速超 400%,依托鸿蒙智行生态(问界、阿维塔)快速扩张,推出 7kW/11kW 三合一集成方案(OBC+DC/DC + 逆变器),适配高端车型。


    汇川联合动力:2024 年营收 93.87 亿元,客户包括小鹏、理想等车企,分拆上市加速产能扩张,在乘用车 OBC 市场占据一定份额。


    英威腾:成立于 2002 年,专注于工业自动化和能源电力两大领域,拥有 4 个大型产研基地和 15 家控股子公司,员工总数超过 5000 人。业务涵盖工业自动化、网络能源、新能源汽车、光伏储能等领域,在新能源汽车领域可提供主电机控制器、辅助电机控制器、整车控制器、车载电源等产品,其 OBC 产品有 GVD570-P6R6L2R5LLL 自研三合一车载充电平台等,覆盖商用车和乘用车全场景解决方案。


2.2、商用车 OBC 主要厂商
      威迈斯:产品涵盖 OBC 等多种汽车动力域产品,已取得三一重机等多家境内外知名企业的定点,在商用车领域有一定的市场份额。
      汇川技术:专注工业自动化控制与驱动技术,也是集驱动、控制、电机、精密机械为一体的光、机、电、液、气全球解决方案供应商,其 OBC 产品可应用于商用车领域。
      英搏尔:与杭叉等企业有合作,杭叉是叉车等工业车辆领域的知名企业,英搏尔为其提供相关动力系统产品,其中可能涉及 OBC 产品应用于电动叉车等商用车类型。   

图片


三、DC/DC 变换器:价值约1000-1500元

主要功能是将动力电池输出的高压直流电转换为低压直流电,如将 336VDC 或 540VDC 转化为 12VDC 或 24VDC,为车辆上的低压电器设备,如车灯、空调、车载电子系统等供电,同时具备给铅酸蓄电池充电的功能。

组成:DC/DC变换器的主流电气架构是移相全桥,采用MOS管进行高频控制,频率100KHz。


图片


主要厂商:

     欣锐科技:DC-DC出货量年增165%(2021年),配套高端车型的800V平台。


     富特科技:DC-DC与OBC协同开发,技术适配液冷超充桩。


     威迈斯、英搏尔:提供集成方案中的DC-DC模块,威迈斯强调功率密度,英搏尔侧重控制算法。


图片



公司动态

我们要把有限的精力用在服务客户上,维护网站可能会延迟,想了解我们的最新动态,建议您关注我们的“微信公众号”或直接致电联系我们!谢谢!